Mikrotik Interfaces
Overview
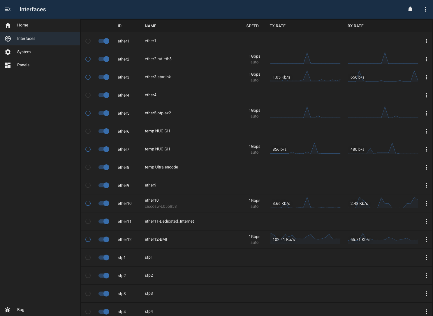
The mikrotik-interfaces module provides a simple list of available ethernet interfaces, with basic control and monitoring.
Features
- enable/disable interfaces
- protect interfaces (by name or wildcard)
- rename (add comment)
- view TX/RX information
- view interface speed
- view LLDP information for each interface

Configuration
| Field | Default Value | Description |
|---|---|---|
id | "" | Unique identifier for this module instance (usually auto-generated). |
needsConfigured | true | Indicates whether the module has been configured since build. |
title | "" | Human-readable title for this module instance, shown in the UI. |
module | "mikrotik-interfaces" | Internal name of the module. |
description | "" | Optional text describing the module instance in the UI. |
notes | "" | Free-text field for extra notes about this configuration. |
address | "" | IP address or hostname of the MikroTik router to connect to. |
username | "bug" | Username used to authenticate with the MikroTik router. |
password | "" | Password for the router user. |
enabled | false | Flag indicating whether this module instance is active. |
Capabilities
This module follows BUG’s standard capabilities model. For more information, see BUG Capabilities Documentation.
| Type | List |
|---|---|
| Exposes | None |
| Consumes | None |
Troubleshooting
Changelog
version 1.0.19
- 2026-02-25: fix routeros message queuing (35aa0fd)
- 2026-02-25: migrate to node-routeros-v2 (8b55466)
- 2026-02-24: add readme and screenshot (ad6ff9d)
- 2026-02-24: use new mikrotik core class (35581d1)
version 1.0.18
version 1.0.17
- 2026-02-25: fix routeros message queuing (35aa0fd)
- 2026-02-25: migrate to node-routeros-v2 (8b55466)
- 2026-02-24: add readme and screenshot (ad6ff9d)
- 2026-02-24: use new mikrotik core class (35581d1)
version 1.0.16
version 1.0.15
- 2026-02-25: fix routeros message queuing (35aa0fd)
- 2026-02-25: migrate to node-routeros-v2 (8b55466)
- 2026-02-24: add readme and screenshot (ad6ff9d)
- 2026-02-24: use new mikrotik core class (35581d1)
version 1.0.14
version 1.0.13
- 2026-02-25: fix routeros message queuing (35aa0fd)
- 2026-02-25: migrate to node-routeros-v2 (8b55466)
- 2026-02-24: add readme and screenshot (ad6ff9d)
- 2026-02-24: use new mikrotik core class (35581d1)
version 1.0.12
version 1.0.11
- 2026-02-25: fix routeros message queuing (35aa0fd)
- 2026-02-25: migrate to node-routeros-v2 (8b55466)
- 2026-02-24: add readme and screenshot (ad6ff9d)
- 2026-02-24: use new mikrotik core class (35581d1)
version 1.0.10
version 1.0.9
- 2026-02-25: fix routeros message queuing (35aa0fd)
- 2026-02-25: migrate to node-routeros-v2 (8b55466)
- 2026-02-24: add readme and screenshot (ad6ff9d)
- 2026-02-24: use new mikrotik core class (35581d1)
version 1.0.8
version 1.0.7
- 2026-02-25: fix routeros message queuing (35aa0fd)
- 2026-02-25: migrate to node-routeros-v2 (8b55466)
- 2026-02-24: add readme and screenshot (ad6ff9d)
- 2026-02-24: use new mikrotik core class (35581d1)
- 2026-02-24: add readme and screenshot (fa49d53)
- 2026-02-24: use new mikrotik core class (6f569e3)
version 1.0.6
- 2026-02-25: fix routeros message queuing (26fda89)
- 2026-02-25: migrate to node-routeros-v2 (49fd250)
- 2026-02-24: add readme and screenshot (44f1bb8)
- 2026-02-24: use new mikrotik core class (53a666d)
version 1.0.5
- 2026-02-24: add readme and screenshot (91e8359)
version 1.0.4
- 2026-02-24: use new mikrotik core class (b6695d5)